RCO的中文翻译是蓄热式催化氧化技术,而RTO的中文翻译为蓄热式热力焚烧废弃治理技术。两者都是一种实现VOCs达标排放的技术。两种技术从达标能力和去除率来说差别不大,但是对于业内人士来说还是需要了解这两项技术的差异的。本站之前分享过类似文章,如温故新知:RTO与RCO,VOCs行业话题 | RCO 与RTO 技术经济对比等等几篇文章,进入我们再来看看:
一、RTO概念及特点
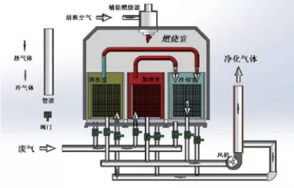
RTO把有机废气加热到760摄氏度以上,使废气中的VOCs在氧化分解成二氧化碳和水。氧化产生的高温气体流经特制的陶瓷蓄热体,使陶瓷体升温而“蓄热”,此“蓄热”用于预热后续进入的有机废气,从而节省废气升温的燃料消耗。陶瓷蓄热体应分成三个(含三个)以上的区或室,每个蓄热室依次经历蓄热-放热-清扫等程序,周而复始,连续工作。蓄热室“放热”后应立即引入部分已处理合格的洁净排气对该蓄热室进行清扫(以保证VOC去除率在99%以上),只有待清扫完成后才能进入“蓄热”程序。RTO蓄热式废气处理设备,运行费用省,有机废气的处理效率高的优点,适应废气浓度1000~10000mg/m³,分解效率:99%—99.5%。是目前最为经济可靠的达到50mg/m³严格的排放标准的VOCs治理技术,得到了广泛的应用。
RCO蓄热式催化燃烧法作用原理是:结合蓄热式氧化及触媒氧化,在陶瓷蓄热体上部填充催化剂,借助催化剂使有机废气在相对较低的起燃温度(280-500℃)下氧化分解成CO2和H2RCO装置与RTO装置相类似,多采用床式设计,蓄热室底部填充陶瓷蓄热体,催化剂填充在陶瓷蓄热体与氧化室之间。 O,氧化产生的高温气体流经另一个蓄热室继续催化氧化反应放热,使陶瓷体升温而“蓄热”,此蓄热用于预热后续进入的有机废气。
三、综合处理能力及成本分析 1)达标性 1 、RCO常用为堇青石陶瓷蜂窝为载体的贵金属蜂窝催化剂,贵金Pd、Pt为活性组分。由于催化剂对废气成分具有选择性,而烟包印刷采用多种成分溶剂混合使用,因此任何一种催化剂都不能确保所有成分VOC都能够彻底氧化分解。 2 、RCO处理VOC有机废气的综合净化效率最高97%,在保证非甲烷总烃排放浓度低于50mg/m³条件下, RCO对于浓度高于1.67g/m³的废气处理不能达标排放。 2)节能性 热效率是指,实际利用的热量与理论可利用总热量之比。 RTO炉体的表面热量损失和余热回用能力是影响其热效率的两个重要因素。经测试, RTO热效率为97%,RCO热效率为95%。 废气温度30℃,RCO氧化室温度450℃,进出口温差20℃,出口温度50℃;RCO热效率:=(450-50)/(450-30)=95.2%。 3)经济性 从设备制造的经济性能来看,RTO和RCO蓄热陶瓷填充量分别为16m³和8m³,但RCO还需填充2.7m³的催化剂(催化剂的空速按15000 /h选择,催化剂用量△=(风量÷空速)×10/12=2.4,考虑催化剂的实际填充情况,实际需要填充的催化剂在2.7m³)。普通品牌的贵金属催化剂的价格约17万元/m³;RCO与RTO的整体结构和其他配置基本相同,即RCO设备的投资约是RTO设备的1.2倍。 RCO催化剂的使用寿命为8000-10000小时,如生产工况为24h,280天/年,即催化剂的寿命约1.5年,陶瓷蓄热体的寿命在约8年。RTO因更换陶瓷蓄热体的维护费用约2.4万元/年,RCO因更换催化剂和陶瓷蓄热体需要的维护费用约31.8万元/年,RCO其他部件的维护和RTO相同。 4)适用性 RTO适用于连续性排放浓度较高的生产工艺废气处理,对于生产工艺中挥发的所有VOCS有机废气都可有效处理;
温馨小贴士:旋转式RTO在各行业的应用
1 旋转RTO在石化行业防治VOC的应用
在我国石化行业中,其废气的组成较为复杂,其产生的废气毒性大、来源广、危害广、种类繁、处理难,因此石油化工废气处理技术的问题亟待解决。一个单元过程原则上只能解决一种污染物或几种性质相近的污染物的处理问题。但是废气的组成是多种多样的,特别是石油化工废气。它面临的是废气多种组分的去除。这就决定了在选择废气处理工艺时,必须考虑多种单元过程的组合,来创建一个能够完美处理废气的组合流程。RTO在石化行业应用已经十分广泛,常作为废气处理的末端设备。在利用旋转式RTO进行废气处理时,需要对某些成分进行去除,采用吸附或过滤法,将旋转式RTO不能处理的废气如二氧化氮、二氧化硫、硫化氢、氨气等有毒有害气体吸收以及采用玻璃纤维过滤的方法将对旋转式RTO有害的油雾、酸雾过滤去除,继而进入旋转式RTO设备氧化,转化为无毒的二氧化碳和水。此种组合方式在石化行业已有应用,技术也较为成熟。
2 旋转式RTO在制药行业防治VOC的应用
制药行业具有排放点分散、种类繁多等显著特点,因此,就该领域的废气防治主要是要做好源头防治和末端治理。而RTO在制药行业中应用也十分广泛。针对小风量、中浓度气体,含有部分酸性气体,为了达到最优的效果,采用洗涤+旋转式RTO+洗涤的工艺流程:首先经二级冷凝回收医药化工生产车间部分有机溶剂,然后进行碱喷淋预处理,吸收无机废气和水溶性废气,再进入旋转式RTO进行氧化焚烧,经过高温焚烧之后所产生的尾气进行冷却后,再通过碱二级喷淋处理后在高空中排放。针对大风量、低浓度气体,可在上述工艺流程中进入旋转式RTO前加入沸石转轮浓缩,使风量降低,浓度增高,减小旋转式RTO的配置参数。蓄热式氧化焚烧技术在医药化工挥发性有机废气处理中的应用效果良好,具有很好的推广价值,但也需要在实际应用中做好相关问题的解决,从源头防治和末端治理两个阶段共同做好废气处理工作。
3旋转式RTO在印刷包装行业防治VOC的应用前景
印刷包装行业是有机废气排放的主要行业之一,印刷行业在生产过程中需要大量使用油墨和调整油墨粘度的稀释剂。在印制品干燥时,油墨与稀释剂会排放大量含有苯、甲苯、二甲苯、乙酸乙酯、异丙醇等挥发性有机物质的工业废气。印刷包装行业VOC排放特点是风量大,浓度低,一般会在旋转式RTO前端进行减风增浓处理,该方案是专门针对凹版印刷机、干法复合机、涂布机等开发的智能化多功能设备,使风量减小,VOC浓度提高,最后进入旋转式RTO处理,去除效率能够达到99%,此种组合方式完全可以实现排放达标,在浓度合适的情况下,能够实现设备自供热。旋转式RTO在软包装行业已经成为环保节能的利器。
4旋转式RTO在涂装行业防治VOC的应用
涂装过程中产生的挥发性有机化合物(VOC)主要有甲苯、二甲苯、三甲苯等。涂装车间产生有机废气的主要来源有喷漆室、挥发室和烘房。烘房废气的特点是风量小、浓度高,可直接进入旋转式RTO进行处理,在高温条件下挥发性有机物氧化分解,产生的热量作为烘房所需的热源,净化后的空气可以达到国家和地方发布的排放标准。喷漆室废气具有风量大、浓度低的特点,且废气中含有颗粒性漆雾,其粘度和湿度都比较大。因此必须对废气进行漆雾过滤处理,再进入沸石转轮对过滤后的废气进行浓缩,浓缩后变为浓度高、风量低的气体,最后进入旋转式RTO氧化处理。也可使喷漆废气和烘干废气一起参与吸附浓缩,喷漆废气经过和高温烘干废气混合后,由于温度升高使得相对湿度下降,节省了除湿的设备投资及运行费用,又使进入旋转式RTO的废气量大幅降低。
因此,旋转式RTO在VOC污染防治中具有广大的市场应用前景。在当前环保压力和价格飙升的背景下,旋转式RTO在提升VOC去除效率,热利用率,扩大适用范围和降低运行费用等方面已有了较大进展,并且更具经济性和耐久性,受到了各行业的青睐。
来源:中国大气网,等,VOCs减排工作站再编辑。
免责声明:所载内容、图片来源互联网,微信公众号及单位/个人投稿等公开渠道,我们对文中观点保持中立,仅供参考,交流之目的。转载的稿件版权归原作者和机构所有,如有侵权,请联系我们删除。








官方公众号
官方小程序